Skip to content

NUMA Details

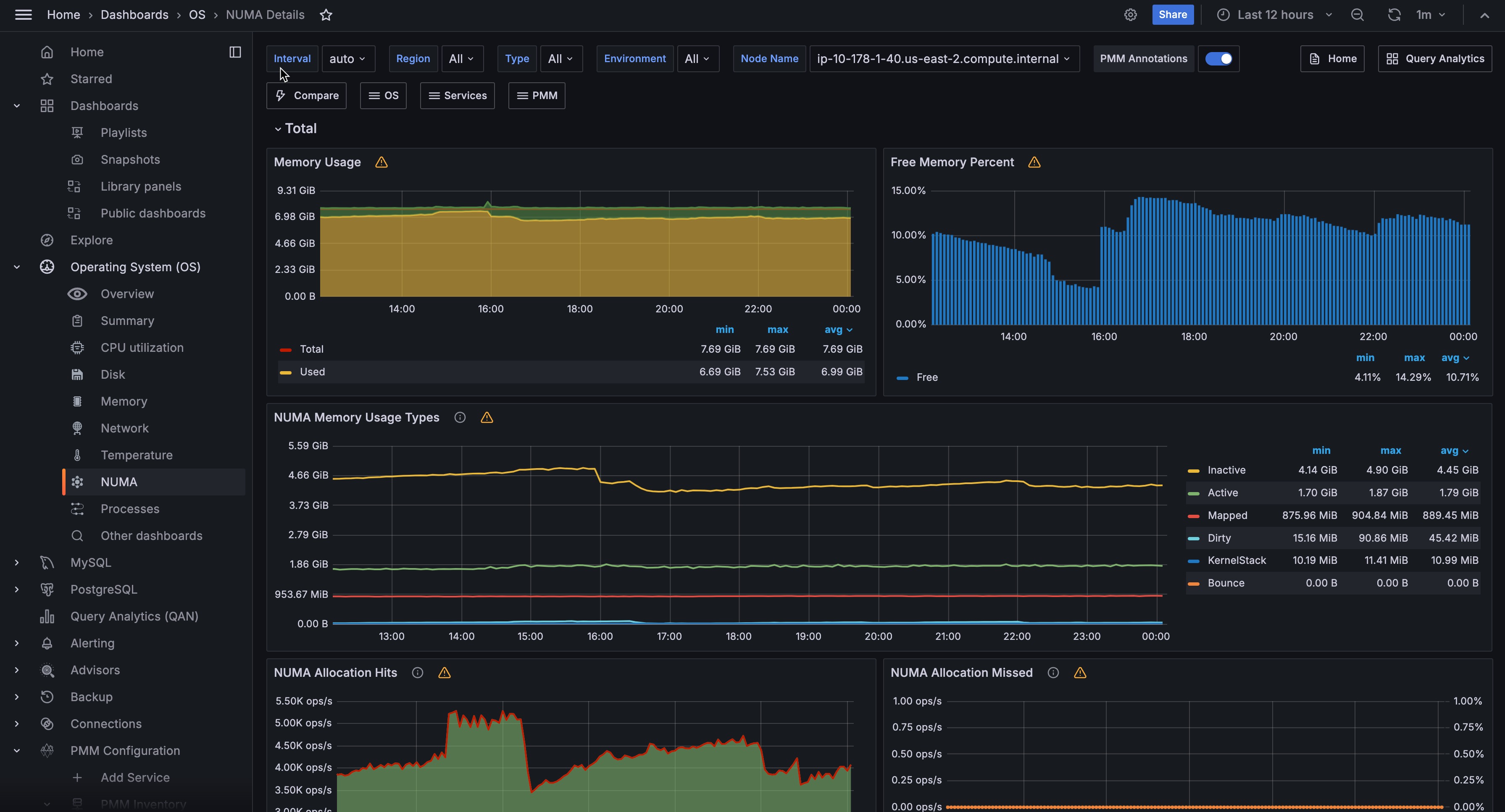
!image

For each node, this dashboard shows metrics related to Non-uniform memory access (NUMA).

Memory Usage

Remotes over time the total, used, and free memory.

Free Memory Percent

Shows the free memory as the ratio to the total available memory.

NUMA Memory Usage Types

Dirty
Memory waiting to be written back to disk
Bounce
Memory used for block device bounce buffers
Mapped
Files which have been mapped, such as libraries
KernelStack
The memory the kernel stack uses. This is not reclaimable.

NUMA Allocation Hits

Memory successfully allocated on this node as intended.

NUMA Allocation Missed

Memory missed is allocated on a node despite the process preferring some different node.

Memory foreign is intended for a node, but actually allocated on some different node.

Anonymous Memory

Active
Anonymous memory that has been used more recently and usually not swapped out.
Inactive
Anonymous memory that has not been used recently and can be swapped out.

NUMA File (PageCache)

Active(file) Pagecache memory that has been used more recently and usually not reclaimed until needed.

Inactive(file) Pagecache memory that can be reclaimed without huge performance impact.

Shared Memory

Shmem Total used shared memory (shared between several processes, thus including RAM disks, SYS-V-IPC and BSD like SHMEM).

HugePages Statistics

Total
Number of hugepages being allocated by the kernel (Defined with vm.nr_hugepages).
Free
The number of hugepages not being allocated by a process
Surp
The number of hugepages in the pool above the value in vm.nr_hugepages. The maximum number of surplus hugepages is controlled by vm.nr_overcommit_hugepages.

Local Processes

Memory allocated on a node while a process was running on it.

Remote Processes

Memory allocated on a node while a process was running on some other node.

Slab Memory

Slab
Allocation is a memory management mechanism intended for the efficient memory allocation of kernel objects.
SReclaimable
The part of the Slab that might be reclaimed (such as caches).
SUnreclaim
The part of the Slab that can’t be reclaimed under memory pressure