Skip to content

Get free database assistance or contact our experts for personalized support.

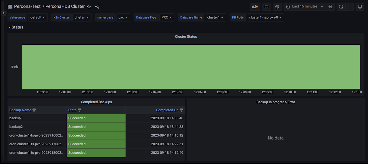
DB clusters managed with Percona Kubernetes Operators

Important

This feature is still in Technical Preview and is subject to change. We recommend that early adopters use this feature for testing purposes only.

This dashboard displays the primary parameters of database clusters created by Percona Operators for various databases and helps identify the performance issues.

!image